W pierwszym tygodniu sierpnia w życie wszedł Ethereum EIP-1559. Aktualizacja, na którą z niecierpliwością czekała cała społeczność, w końcu doszła do skutku.
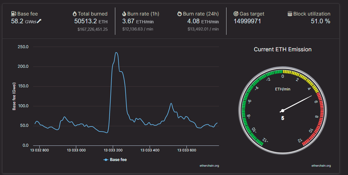
Modernizacja sieci przebiegła bezproblemowo. W momencie pisania tego tekstu, mechanizm spalania opłat wprowadzony wraz z EIP-1559 działa bez zarzutu. W ciągu ostatnich 24 godzin spala ponad 3.5 ETH na minutę.
Biorąc pod uwagę, że sieć działa bezproblemowo, nasuwa się pytanie o jej dotychczasowy wpływ na sieć. Z pewnością tak duża aktualizacja musi mieć znaczący wpływ na sieć taką jak Ethereum. I tak właśnie jest w tym przypadku. EIP-1559 przyniósł kilka zauważalnych zmian w sieci. Począwszy od ceny tokena, a skończywszy na sposobie przeprowadzania transakcji. Zmieniły się nawet zarobki górników.
Zmniejszona podaż ETH
Jedną z zauważalnych zmian w sieci jest zmniejszona podaż Etherów. Liczba ETH spalonych w momencie pisania tego tekstu przekroczyła 50 500 sztuk. Normalnie, taka ilość tokenów trafiłaby do obiegu. Nastąpiłoby to podczas wypłacania górnikom nagrody za blok.
Spalane tokeny są wysyłane na specjalne niedostępne adresy. W ten sposób są one usuwane z obiegu raz na zawsze. Obecnie, jedna trzecia ETH, które normalnie zostałyby wprowadzone na rynek jest spalana.
Ethereum staje się deflacyjnym projektem
Podczas gdy cała sieć nie jest jeszcze całkowicie deflacyjna, zdarzały się przypadki, w których niektóre bloki stawały się deflacyjne. Czasami presja na opłaty po EIP-1559 sprawiła, że spalone zostało więcej niż dwa ETH, które są wydawane górnikom na każdy wydobyty blok w sieci Ethereum. Chociaż zdarzyło się to tylko kilka razy, wskazuje, że Ethereum ma potencjał, aby stać się deflacyjnym projektem w dłuższej perspektywie.
Zmniejszona podaż doprowadzi z kolei do wzrostu wartości Ethera. Wszystko ze względu na popyt, który może wyprzedzić podaż. W ten sposób dojdzie do niedoboru ETH, a tym samym wzrostu ceny. Aktualnie cena Ethereum utrzymuje się w tym tygodniu powyżej psychologicznej bariery 3000 USD. W momencie pisania tego artykułu ETH handluje po 3300 USD.
Jeżeli chciałbyś dowiedzieć się więcej na temat obecnej sytuacji na rynku Ethereum oraz czy nadal warto inwestować w tę monetę, zapraszamy do zapoznania się z nowym filmem Phila Koniecznego. Phil szczegółowo omawia w nim wszelkie aspekty związane z ostatnim hard forkiem. Od momentu publikacji filmu dwa tygodnie temu, ETH wzrósł z 2440 USD do 3300 USD obecnie.





