Wolumen obrotu na zdecentralizowanych giełdach (DEX) działających w sieci Solana gwałtownie spadł ze styczniowych szczytów w miarę słabnącego zainteresowania tokenem Bonk (BONK).
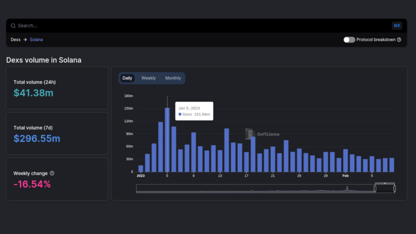
Dane on-chain z DeFiLlama pokazują, że wolumen obrotu na DEX-ach opartych na Solanie spadł 10 lutego do 41,58 mln USD, co oznacza spadek o 27% w porównaniu z poprzednim miesiącem. W tym czasie wartość rynkowa stosunkowo nowego tokenu o BONK wzrosła o ponad 3000%, osiągając nowe ATH.
Wprowadzenie BONK w styczniu wpłynęło również na liczbę aktywnych portfeli SOL, która spadła do poziomu sprzed upadku FTX.
Hałas wokół BONK słabnie
Zainteresowanie BONK wydaje się słabnąć po utracie znacznej części wartości rynkowej. Dane z rynku kryptowalut BeInCrypto pokazują, że token spadł o 81% w stosunku do ATH, cofając się o ponad 10% tylko w ciągu ostatnich 30 dni.
Mimo to memecoin oparty na Solanie zdołał odbić się od krytycznego obszaru wsparcia, zyskując w ciągu ostatnich 24 godzin 4,49%.
Po spadku wartości rynkowej BONK nastąpiła stopniowa korekta ceny natywnego tokena Solana. Cena SOL spadła o 27%, ze szczytu 26,87 USD w dniu 2 lutego do niskiego poziomu 16,66 USD osiem dni później.
Dane on-chain z DeFiLlama pokazują również, że całkowita wartość aktywów zablokowanych w ekosystemie Solana spadła w lutym o około 9%, z 264 milionów dolarów do 245 milionów dolarów. Ten sam trend można zaobserwować w wolumenie obrotu na najważniejszych rynkach NFT w Solanie.
Obrót na Magic Eden spadł w ciągu ostatniego miesiąca o 54,32% do 40,71 milionów dolarów. Natomiast wolumen obrotu NFT na OpenSea z siedzibą w Solanie spadł o 25,34% do 113.870 USD.
Pomimo znacznego spadku aktywności sieci, założyciele Anatoly Yakovenko i Raj Gokal uważają, że Solana wykazuje sygnały obiecującej przyszłości pośród niestabilnego rynku kryptowalut.





