Sieć Litecoin odnotowała znaczny spadek aktywności w ciągu ostatnich siedmiu dni. Ponadto liczba adresów LTC gwałtownie spadła.
Większość adresów Litecoin jest nadal na minusie. Cena LTC wzrosła tylko o około 38% od września.
Około 49% adresów Litecoin jest na minusie
Według IntoTheBlock, przydatnego narzędzia kryptowalutowego, około 49% adresów Litecoin jest na minusie. Oznacza to, że największy odsetek znajduje się na minusie, ponieważ tylko około 41,4% adresów mogłoby sprzedać swoje tokeny LTC po obecnej cenie z zyskiem.
Stosunkowo duży odsetek, wynoszący około 10%, znajduje się obecnie na progu rentowności i nie osiągnąłby ani zysku, ani straty przy sprzedaży swoich tokenów LTC.
Aktywność w sieci Litecoin znacznie spadła
W ubiegłym tygodniu liczba aktywnych adresów w sieci LTC spadła o około 46%. W tym samym czasie liczba nowych adresów LTC spadła o około 52%, a liczba adresów LTC bez salda spadła o około 50%.
Litecoin stracił prawie milion adresów z saldem LTC
Całkowita liczba adresów LTC doznała ogromnego spadku. W ciągu ostatnich 30 dni zliczono średnio 8,3 miliona adresów Litecoin z saldem Litecoin.
To prawie milion adresów mniej niż miesiąc temu.
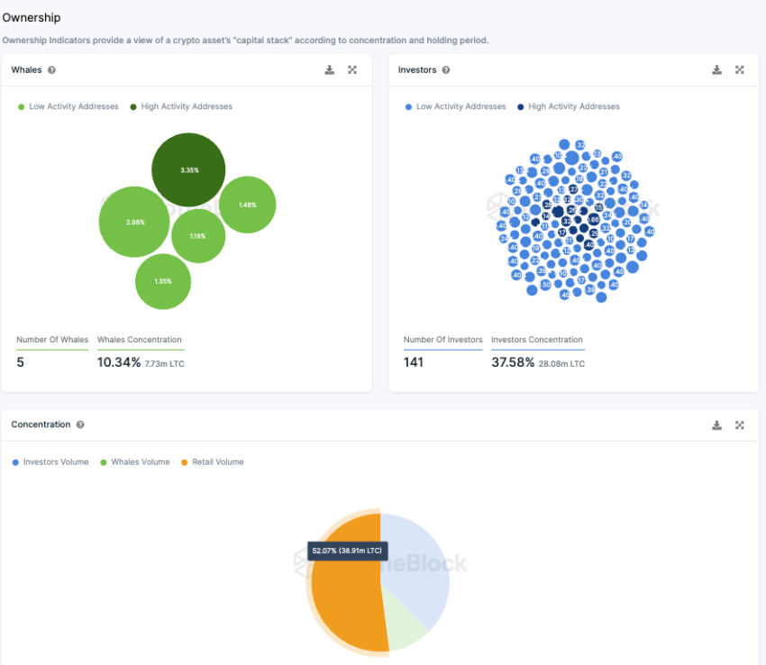
LTC ma dużą liczbę dużych inwestorów
Ponad połowa (około 52%) wszystkich tokenów LTC znajduje się w posiadaniu małych inwestorów. Z kolei tylko pięć adresów wielorybów, z których każdy posiada ponad 1% całkowitego wolumenu, posiada łącznie około 10,3% tokenów.
Ponadto istnieje znacząca grupa inwestorów instytucjonalnych, z których każdy posiada od 0,1% do 1% tokenów. Łącznie tych 141 głównych inwestorów posiada około 37,6% tokenów.
Rozkład ten pokazuje, że Litecoin jest głównie podzielony między inwestorów detalicznych i instytucjonalnych. Tylko niewielka liczba adresów wielorybów posiada znaczący udział.
Chociaż możliwe jest, że wieloryb rozłożył swoje udziały na wiele adresów, obecne dane sugerują, że Litecoin jest mniej zdominowany przez kilku dużych graczy w porównaniu do innych kryptowalut.
Nastroje na Telegramie Litecoina pozostają pozytywne
W ubiegłym tygodniu atmosfera w społeczności LTC na Telegramie była w przeważającej mierze pozytywna. Spośród opublikowanych komentarzy 161 było pozytywnych, a 41 negatywnych. Jednak pomimo tego przeważnie pozytywnego nastawienia, grupa Litecoin Telegram odnotowuje obecnie spadek liczby członków, a nie wzrost.





