Prawie wszystkie adresy Bitcoin są na zielono. Prawie żadne inne aktywo nie może pochwalić się takim wynikiem. A co z innymi wskaźnikami dla BTC?
Cena Bitcoina nie jest daleka od przekroczenia poziomu 50 000 USD. Czy Bitcoin wkrótce osiągnie nowy ATH?
Tylko niecałe 12% adresów BTC jest na minusie
Niecałe 12% adresów BTC kupiło swoje BTC po cenie wyższej niż obecna cena rynkowa. Niecałe 3,3% znajduje się na progu rentowności i nie osiągnęłoby ani zysku, ani straty, sprzedając swoje BTC.
Jednak przytłaczająca większość, około 84%, osiąga zysk przy obecnej cenie około 42 000 USD.
Aktywność sieci Bitcoin spadła w tym tygodniu
Niemniej jednak aktywność sieci spadła w ciągu ostatnich siedmiu dni. Liczba nowych adresów BTC spadła o około 20,4%, podczas gdy liczba aktywnych adresów BTC spadła o około 22,2%.
Liczba adresów BTC bez salda BTC również spadła o prawie 30%.
Niemniej jednak, sieć Bitcoin stale rośnie
Całkowita liczba adresów BTC wykazuje jednak stałą tendencję wzrostową. W ciągu ostatnich 30 dni było to średnio 50 milionów adresów BTC.
Więcej BTC jest obecnie wycofywanych z giełd niż deponowanych
Statystyki giełdowe pokazują bardzo byczy sygnał. Wynika to z faktu, że więcej BTC zostało wycofanych z giełd kryptowalut niż zdeponowanych w ciągu ostatnich 24 godzin, siedmiu dni i 30 dni.
Wskazuje to, że BTC są przetrzymywane zamiast być uwalniane do handlu. Pomimo przytłaczającej większości 84%, którzy mogliby sprzedać swoje BTC z zyskiem, wielu wydaje się nie chcieć sprzedawać swoich BTC.
To oczywiście nadal podbijałoby cenę. Ponieważ jeśli popyt wzrośnie bardziej niż podaż, cena wzrośnie.
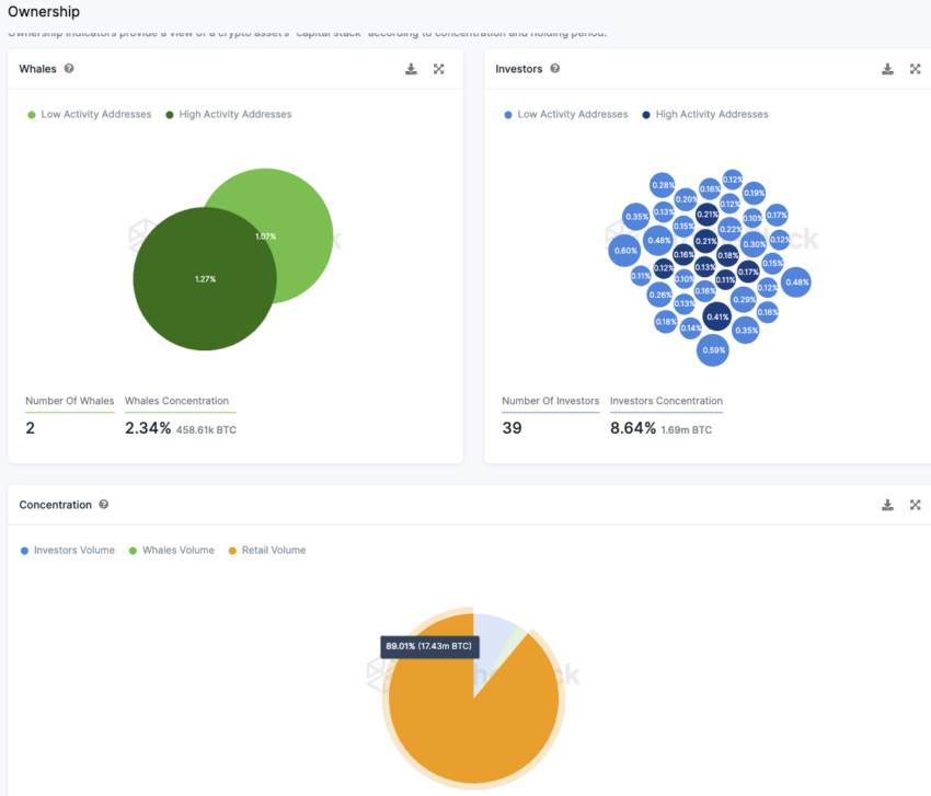
Dystrybucja podaży BTC nie mogłaby być lepsza
Zdecydowana większość BTC (89%) znajduje się w rękach inwestorów detalicznych. Są to adresy, z których każdy posiada mniej niż 0,1% podaży. Istnieją tylko dwa adresy wielorybów, które posiadają więcej niż 1% podaży.
Stosunkowo duża liczba 39 adresów posiada od 0,1% do 1% podaży BTC. Łącznie posiadają one około 8,6% wszystkich dostępnych bitcoinów.





